Cloud Changelog
In addition to this ClickHouse Cloud changelog, please see the Cloud Compatibility page.
January 27, 2025
Changes to ClickHouse Cloud tiers
We are dedicated to adapting our products to meet the ever-changing requirements of our customers. Since its introduction in GA over the past two years, ClickHouse Cloud has evolved substantially, and we've gained invaluable insights into how our customers leverage our cloud offerings.
We are introducing new features to optimize the sizing and cost-efficiency of ClickHouse Cloud services for your workloads. These include compute-compute separation, high-performance machine types, and single-replica services. We are also evolving automatic scaling and managed upgrades to execute in a more seamless and reactive fashion.
We are adding a new Enterprise tier to serve the needs of the most demanding customers and workloads, with focus on industry-specific security and compliance features, even more controls over underlying hardware and upgrades, and advanced disaster recovery features.
To support these changes, we are restructuring our current Development and Production tiers to more closely match how our evolving customer base is using our offerings. We are introducing the Basic tier, oriented toward users that are testing out new ideas and projects, and the Scale tier, matching users working with production workloads and data at scale.
You can read about these and other functional changes in this blog. Existing customers will need to take action to select a new plan. Customer-facing communication was sent via email to organization administrators, and the following FAQ covers the key changes and timelines.
Warehouses: Compute-compute separation (GA)
Compute-compute separation (also known as "Warehouses") is Generally Available; please refer to blog for more details and the documentation.
Single-replica services
We are introducing the concept of a "single-replica service", both as a standalone offering and within warehouses. As a standalone offering, single-replica services are size limited and intended to be used for small test workloads. Within warehouses, single-replica services can be deployed at larger sizes, and utilized for workloads not requiring high availability at scale, such as restartable ETL jobs.
Vertical auto-scaling improvements
We are introducing a new vertical scaling mechanism for compute replicas, which we call "Make Before Break" (MBB). This approach adds one or more replicas of the new size before removing the old replicas, preventing any loss of capacity during scaling operations. By eliminating the gap between removing existing replicas and adding new ones, MBB creates a more seamless and less disruptive scaling process. It is especially beneficial in scale-up scenarios, where high resource utilization triggers the need for additional capacity, since removing replicas prematurely would only exacerbate the resource constraints.
Horizontal scaling (GA)
Horizontal scaling is now Generally Available. Users can add additional replicas to scale out their service through the APIs and the cloud console. Please refer to the documentation for information.
Configurable backups
We now support the ability for customers to export backups to their own cloud account; please refer to the documentation for additional information.
Managed upgrade improvements
Safe managed upgrades deliver significant value to our users by allowing them to stay current with the database as it moves forward to add features. With this rollout, we applied the "make before break" (or MBB) approach to upgrades, further reducing impact to running workloads.
HIPAA support
We now support HIPAA in compliant regions, including AWS us-east-1, us-west-2 and GCP us-central1, us-east1. Customers wishing to onboard must sign a Business Associate Agreement (BAA) and deploy to the compliant version of the region. For more information on HIPAA, please refer to the documentation.
Scheduled upgrades
Users can schedule upgrades for their services. This feature is supported for Enterprise tier services only. For more information on Scheduled upgrades, please refer to the documentation.
Language client support for complex types
Golang, Python, and NodeJS clients added support for Dynamic, Variant, and JSON types.
DBT support for Refreshable Materialized Views
DBT now supports Refreshable Materialized Views in the 1.8.7 release.
JWT token support
Support has been added for JWT-based authentication in the JDBC driver v2, clickhouse-java, Python, and NodeJS clients.
JDBC / Java will be in 0.8.0 when it's released - ETA pending.
Prometheus integration improvements
We've added several enhancements for the Prometheus integration:
-
Organization-level endpoint. We've introduced an enhancement to our Prometheus integration for ClickHouse Cloud. In addition to service-level metrics, the API now includes an endpoint for organization-level metrics. This new endpoint automatically collects metrics for all services within your organization, streamlining the process of exporting metrics into your Prometheus collector. These metrics can be integrated with visualization tools like Grafana and Datadog for a more comprehensive view of your organization's performance.
This feature is available now for all users. You can find more details here.
-
Filtered metrics. We've added support for returning a filtered list of metrics in our Prometheus integration for ClickHouse Cloud. This feature helps reduce response payload size by enabling you to focus on metrics that are critical for monitoring the health of your service.
This functionality is available via an optional query parameter in the API, making it easier to optimize your data collection and streamline integrations with tools like Grafana and Datadog.
The filtered metrics feature is now available for all users. You can find more details here.
December 20, 2024
Marketplace subscription organization attachment
You can now attach your new marketplace subscription to an existing ClickHouse Cloud organization. Once you finish subscribing to the marketplace and redirect to ClickHouse Cloud, you can connect an existing organization created in the past to the new marketplace subscription. From this point, your resources in the organization will be billed via the marketplace.
Force OpenAPI key expiration
It is now possible to restrict the expiry options of API keys so you don’t create unexpired OpenAPI keys. Please contact the ClickHouse Cloud Support team to enable these restrictions for your organization.
Custom emails for notifications
Org Admins can now add more email addresses to a specific notification as additional recipients. This is useful in case you want to send notifications to an alias or to other users within your organization who might not be users of ClickHouse Cloud. To configure this, go to the Notification Settings from the cloud console and edit the email addresses that you want to receive the email notifications.
December 6, 2024
BYOC (Beta)
Bring Your Own Cloud for AWS is now available in Beta. This deployment model allows you to deploy and run ClickHouse Cloud in your own AWS account. We support deployments in 11+ AWS regions, with more coming soon. Please contact support for access. Note that this deployment is reserved for large-scale deployments.
Postgres Change-Data-Capture (CDC) Connector in ClickPipes (Private Preview)
This turnkey integration enables customers to replicate their Postgres databases to ClickHouse Cloud in just a few clicks and leverage ClickHouse for blazing-fast analytics. You can use this connector for both continuous replication and one-time migrations from Postgres. Please sign up for Private Preview access.
Dashboards (Beta)
This week, we’re excited to announce the Beta launch of Dashboards in ClickHouse Cloud. With Dashboards, users can turn saved queries into visualizations, organize visualizations onto dashboards, and interact with dashboards using query parameters. To get started, follow the dashboards documentation.
Query API endpoints (GA)
We are excited to announce the GA release of Query API Endpoints in ClickHouse Cloud. Query API Endpoints allow you to spin up RESTful API endpoints for saved queries in just a couple of clicks and begin consuming data in your application without wrangling language clients or authentication complexity. Since the initial launch, we have shipped a number of improvements, including:
- Reducing endpoint latency, especially for cold-starts
- Increased endpoint RBAC controls
- Configurable CORS-allowed domains
- Result streaming
- Support for all ClickHouse-compatible output formats
In addition to these improvements, we are excited to announce generic query API endpoints that, leveraging our existing framework, allow you to execute arbitrary SQL queries against your ClickHouse Cloud service(s). Generic endpoints can be enabled and configured from the service settings page.
To get started, follow the Query API Endpoints documentation.
Native JSON support (Beta)
We are launching Beta for our native JSON support in ClickHouse Cloud. To get started, please get in touch with support to enable your cloud service.
Vector search using vector similarity indexes (Early Access)
We are announcing vector similarity indexes for approximate vector search in early access!
ClickHouse already offers robust support for vector-based use cases, with a wide range of [distance functions]https://clickhouse.com/blog/reinvent-2024-product-announcements#vector-search-using-vector-similarity-indexes-early-access) and the ability to perform linear scans. In addition, more recently, we added an experimental approximate vector search approach powered by the usearch library and the Hierarchical Navigable Small Worlds (HNSW) approximate nearest neighbor search algorithm.
To get started, please sign up for the early access waitlist.
ClickHouse-Connect (Python) and ClickHouse-Kafka-Connect Users
Notification emails went out to customers who had experienced issues where the clients could encounter a MEMORY_LIMIT_EXCEEDED exception.
Please upgrade to:
- Kafka-Connect: > 1.2.5
- ClickHouse-Connect (Java): > 0.8.6
ClickPipes now supports cross-VPC resource access on AWS
You can now grant uni-directional access to a specific data source like AWS MSK. With Cross-VPC resource access with AWS PrivateLink and VPC Lattice, you can share individual resources across VPC and account boundaries, or even from on-premise networks without compromising on privacy and security when going over a public network. To get started and set up a resource share, you can read the announcement post.
ClickPipes now supports IAM for AWS MSK
You can now use IAM authentication to connect to an MSK broker with AWS MSK ClickPipes. To get started, review our documentation.
Maximum replica size for new services on AWS
From now on, any new services created on AWS will allow a maximum available replica size of 236 GiB.
November 22, 2024
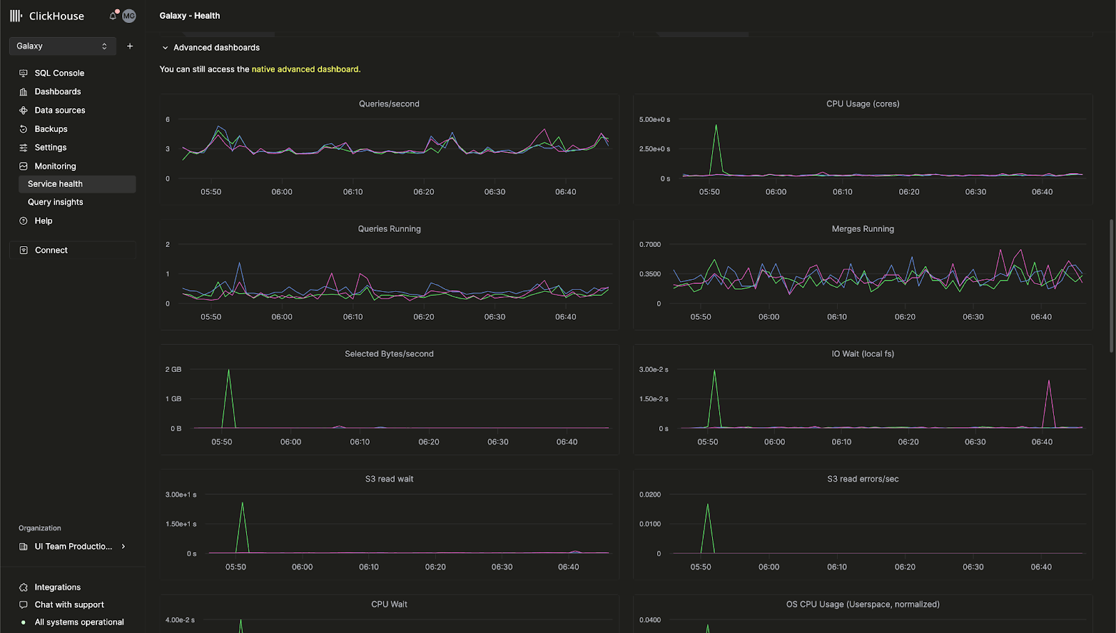
Built-in advanced observability dashboard for ClickHouse Cloud
Previously, the advanced observability dashboard that allows you to monitor ClickHouse server metrics and hardware resource utilization was only available in open-source ClickHouse. We are happy to announce that this feature is now available in the ClickHouse Cloud console!
This dashboard allows you to view queries based on the system.dashboards table in an all-in-one UI. Visit Monitoring > Service Health page to start using the advanced observability dashboard today.
AI-powered SQL autocomplete
We’ve improved autocomplete significantly, allowing you to get in-line SQL completions as you write your queries with the new AI Copilot! This feature can be enabled by toggling the "Enable Inline Code Completion" setting for any ClickHouse Cloud service.
New "Billing" role
You can now assign users in your organization to a new Billing role that allows them to view and manage billing information without giving them the ability to configure or manage services. Simply invite a new user or edit an existing user's role to assign the Billing role.
November 8, 2024
Customer Notifications in ClickHouse Cloud
ClickHouse Cloud now provides in-console and email notifications for several billing and scaling events. Customers can configure these notifications via the cloud console notification center to only appear on the UI, receive emails, or both. You can configure the category and severity of the notifications you receive at the service level.
In future, we will add notifications for other events, as well as additional ways to receive the notifications.
Please see the ClickHouse docs to learn more about how to enable notifications for your service.
October 4, 2024
ClickHouse Cloud now offers HIPAA-ready services in Beta for GCP
Customers looking for increased security for protected health information (PHI) can now onboard to ClickHouse Cloud in Google Cloud Platform (GCP). ClickHouse has implemented administrative, physical and technical safeguards prescribed by the HIPAA Security Rule and now has configurable security settings that can be implemented, depending on your specific use case and workload. For more information on available security settings, please review our Security Shared Responsibility Model.
Services are available in GCP us-central-1 to customers with the Dedicated service type and require a Business Associate Agreement (BAA). Contact sales or support to request access to this feature or join the wait list for additional GCP, AWS, and Azure regions.
Compute-Compute separation is now in Private Preview for GCP and Azure
We recently announced the Private Preview for Compute-Compute Separation for AWS. We're happy to announce that it is now available for GCP and Azure.
Compute-compute separation allows you to designate specific services as read-write or read-only services, allowing you to design the optimal compute configuration for your application to optimize cost and performance. Please read the docs for more details.
Self-service MFA recovery codes
Customers using multi-factor authentication can now obtain recovery codes that can be used in the event of a lost phone or accidentally deleted token. Customers enrolling in MFA for the first time will be provided the code on set up. Customers with existing MFA can obtain a recovery code by removing their existing MFA token and adding a new one.
ClickPipes Update: Custom Certificates, Latency Insights, and More!
We're excited to share the latest updates for ClickPipes, the easiest way to ingest data into your ClickHouse service! These new features are designed to enhance your control over data ingestion and provide greater visibility into performance metrics.
Custom Authentication Certificates for Kafka
ClickPipes for Kafka now supports custom authentication certificates for Kafka brokers using SASL & public SSL/TLS. You can easily upload your own certificate in the SSL Certificate section during ClickPipe setup, ensuring a more secure connection to Kafka.
Introducing Latency Metrics for Kafka and Kinesis
Performance visibility is crucial. ClickPipes now features a latency graph, giving you insight into the time between message production (whether from a Kafka Topic or a Kinesis Stream) to ingestion in ClickHouse Cloud. With this new metric, you can keep a closer eye on the performance of your data pipelines and optimize accordingly.
Scaling Controls for Kafka and Kinesis (Private Beta)
High throughput can demand extra resources to meet your data volume and latency needs. We're introducing horizontal scaling for ClickPipes, available directly through our cloud console. This feature is currently in private beta, allowing you to scale resources more effectively based on your requirements. Please contact support to join the beta.
Raw Message Ingestion for Kafka and Kinesis
It is now possible to ingest an entire Kafka or Kinesis message without parsing it. ClickPipes now offers support for a _raw_message virtual column, allowing users to map the full message into a single String column. This gives you the flexibility to work with raw data as needed.
August 29, 2024
New Terraform provider version - v1.0.0
Terraform allows you to control your ClickHouse Cloud services programmatically, then store your configuration as code. Our Terraform provider has almost 200,000 downloads and is now officially v1.0.0! This new version includes improvements such as better retry logic and a new resource to attach private endpoints to your ClickHouse Cloud service. You can download the Terraform provider here and view the full changelog here.
2024 SOC 2 Type II report and updated ISO 27001 certificate
We are proud to announce the availability of our 2024 SOC 2 Type II report and updated ISO 27001 certificate, both of which include our recently launched services on Azure as well as continued coverage of services in AWS and GCP.
Our SOC 2 Type II demonstrates our ongoing commitment to achieving security, availability, processing integrity and confidentiality of the services we provide to ClickHouse users. For more information, check out SOC 2 - SOC for Service Organizations: Trust Services Criteria issued by the American Institute of Certified Public Accountants (AICPA) and What is ISO/IEC 27001 from the International Standards Organization (ISO).
Please also check out our Trust Center for security and compliance documents and reports.
August 15, 2024
Compute-compute separation is now in Private Preview for AWS
For existing ClickHouse Cloud services, replicas handle both reads and writes, and there is no way to configure a certain replica to handle only one kind of operation. We have an upcoming new feature called Compute-compute separation that allows you to designate specific services as read-write or read-only services, allowing you to design the optimal compute configuration for your application to optimize cost and performance.
Our new compute-compute separation feature enables you to create multiple compute node groups, each with its own endpoint, that are using the same object storage folder, and thus, with the same tables, views, etc. Read more about Compute-compute separation here. Please contact support if you would like access to this feature in Private Preview.
ClickPipes for S3 and GCS now in GA, Continuous mode support
ClickPipes is the easiest way to ingest data into ClickHouse Cloud. We're happy to announce that ClickPipes for S3 and GCS is now Generally Available. ClickPipes supports both one-time batch ingest and "continuous mode". An ingest task will load all the files matched by a pattern from a specific remote bucket into the ClickHouse destination table. In "continuous mode", the ClickPipes job will run constantly, ingesting matching files that get added into the remote object storage bucket as they arrive. This will allow users to turn any object storage bucket into a fully fledged staging area for ingesting data into ClickHouse Cloud. Read more about ClickPipes in our documentation.
July 18, 2024
Prometheus Endpoint for Metrics is now Generally Available
In our last cloud changelog, we announced the Private Preview for exporting Prometheus metrics from ClickHouse Cloud. This feature allows you to use the ClickHouse Cloud API to get your metrics into tools like Grafana and Datadog for visualization. We're happy to announce that this feature is now Generally Available. Please see our docs to learn more about this feature.
Table Inspector in Cloud Console
ClickHouse has commands like DESCRIBE that allow you to introspect your table to examine schema. These commands output to the console, but they are often not convenient to use as you need to combine several queries to retrieve all pertinent data about your tables and columns.
We recently launched a Table Inspector in the cloud console which allows you to retrieve important table and column information in the UI, without having to write SQL. You can try out the Table Inspector for your services by checking out the cloud console. It provides information about your schema, storage, compression, and more in one unified interface.
New Java Client API
Our Java Client is one of the most popular clients that users use to connect to ClickHouse. We wanted to make it even easier and more intuitive to use, including a re-designed API and various performance optimizations. These changes will make it much easier to connect to ClickHouse from your Java applications. You can read more about how to use the updated Java Client in this blog post.
New Analyzer is enabled by default
For the last couple of years, we've been working on a new analyzer for query analysis and optimization. This analyzer improves query performance and will allow us to make further optimizations, including faster and more efficient JOINs. Previously, it was required that new users enable this feature using the setting allow_experimental_analyzer. This improved analyzer is now available on new ClickHouse Cloud services by default.
Stay tuned for more improvements to the analyzer as we have many more optimizations planned!
June 28, 2024
ClickHouse Cloud for Microsoft Azure is now Generally Available!
We first announced Microsoft Azure support in Beta this past May. In this latest cloud release, we're happy to announce that our Azure support is transitioning from Beta to Generally Available. ClickHouse Cloud is now available on all the three major cloud platforms: AWS, Google Cloud Platform, and now Microsoft Azure.
This release also includes support for subscriptions via the Microsoft Azure Marketplace. The service will initially be supported in the following regions:
- United States: West US 3 (Arizona)
- United States: East US 2 (Virginia)
- Europe: Germany West Central (Frankfurt)
If you'd like any specific region to be supported, please contact us.
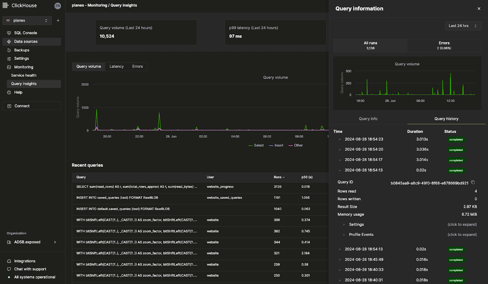
Query Log Insights
Our new Query Insights UI in the Cloud Console makes ClickHouse's built-in query log a lot easier to use. ClickHouse's system.query_log table is a key source of information for query optimization, debugging, and monitoring overall cluster health and performance. There's just one caveat: with 70+ fields and multiple records per query, interpreting the query log represents a steep learning curve. This initial version of query insights provides a blueprint for future work to simplify query debugging and optimization patterns. We'd love to hear your feedback as we continue to iterate on this feature, so please reach out—your input will be greatly appreciated!
Prometheus Endpoint for Metrics (Private Preview)
Perhaps one of our most requested features: you can now export Prometheus metrics from ClickHouse Cloud to Grafana and Datadog for visualization. Prometheus provides an open-source solution to monitor ClickHouse and set up custom alerts. Access to Prometheus metrics for your ClickHouse Cloud service is available via the ClickHouse Cloud API. This feature is currently in Private Preview. Please reach out to the support team to enable this feature for your organization.
Other features:
- Configurable backups to configure custom backup policies like frequency, retention, and schedule are now Generally Available.
June 13, 2024
Configurable offsets for Kafka ClickPipes Connector (Beta)
Until recently, whenever you set up a new Kafka Connector for ClickPipes, it always consumed data from the beginning of the Kafka topic. In this situation, it may not be flexible enough to fit specific use cases when you need to reprocess historical data, monitor new incoming data, or resume from a precise point.
ClickPipes for Kafka has added a new feature that enhances the flexibility and control over data consumption from Kafka topics. You can now configure the offset from which data is consumed.
The following options are available:
- From the beginning: Start consuming data from the very beginning of the Kafka topic. This option is ideal for users who need to reprocess all historical data.
- From latest: Begin consuming data from the most recent offset. This is useful for users who are only interested in new messages.
- From a timestamp: Start consuming data from messages that were produced at or after a specific timestamp. This feature allows for more precise control, enabling users to resume processing from an exact point in time.
Enroll services to the Fast release channel
The Fast release channel allows your services to receive updates ahead of the release schedule. Previously, this feature required assistance from the support team to enable. Now, you can use the ClickHouse Cloud console to enable this feature for your services directly. Simply navigate to Settings, and click Enroll in fast releases. Your service will now receive updates as soon as they are available!
Terraform support for horizontal scaling
ClickHouse Cloud supports horizontal scaling, or the ability to add additional replicas of the same size to your services. Horizontal scaling improves performance and parallelization to support concurrent queries. Previously, adding more replicas required either using the ClickHouse Cloud console or the API. You can now use Terraform to add or remove replicas from your service, allowing you to programmatically scale your ClickHouse services as needed.
Please see the ClickHouse Terraform provider for more information.
May 30, 2024
Share queries with your teammates
When you write a SQL query, there's a good chance that other people on your team would also find that query useful. Previously, you'd have to send a query over Slack or email and there'd be no way for a teammate to automatically receive updates for that query if you edit it.
We're happy to announce that you can now easily share queries via the ClickHouse Cloud console. From the query editor, you can share a query directly with your entire team or a specific team member. You can also specify whether they have read or write only access. Click on the Share button in the query editor to try out the new shared queries feature.
ClickHouse Cloud for Microsoft Azure is now in beta
We've finally launched the ability to create ClickHouse Cloud services on Microsoft Azure! We already have many customers using ClickHouse Cloud on Azure in production as part of our Private Preview program. Now, anyone can create their own service on Azure. All of your favorite ClickHouse features that are supported on AWS and GCP will also work on Azure.
We expect to have ClickHouse Cloud for Azure ready for General Availability in the next few weeks. Read this blog post to learn more, or create your new service using Azure via the ClickHouse Cloud console.
Note: Development services for Azure are not supported at this time.
Set up Private Link via the Cloud Console
Our Private Link feature allows you to connect your ClickHouse Cloud services with internal services in your cloud provider account without having to direct traffic to the public internet, saving costs and enhancing security. Previously, this was difficult to set up and required using the ClickHouse Cloud API.
You can now configure private endpoints in just a few clicks directly from the ClickHouse Cloud console. Simply go to your service's Settings, go to the Security section and click Set up private endpoint.

May 17, 2024
Ingest data from Amazon Kinesis using ClickPipes (Beta)
ClickPipes is an exclusive service provided by ClickHouse Cloud to ingest data without code. Amazon Kinesis is AWS's fully managed streaming service to ingest and store data streams for processing. We are thrilled to launch the ClickPipes beta for Amazon Kinesis, one of our most requested integrations. We're looking to add more integrations to ClickPipes, so please let us know which data source you'd like us to support! Read more about this feature here.
You can try the new Amazon Kinesis integration for ClickPipes in the cloud console:

Configurable Backups (Private Preview)
Backups are important for every database (no matter how reliable), and we've taken backups very seriously since day 1 of ClickHouse Cloud. This week, we launched Configurable Backups, which allows for much more flexibility for your service's backups. You can now control start time, retention, and frequency. This feature is available for Production and Dedicated services and is not available for Development services. As this feature is in private preview, please contact support@clickhouse.com to enable this for your service. Read more about configurable backups here.
Create APIs from your SQL queries (Beta)
When you write a SQL query for ClickHouse, you still need to connect to ClickHouse via a driver to expose your query to your application. Now with our now Query Endpoints feature, you can execute SQL queries directly from an API without any configuration. You can specify the query endpoints to return JSON, CSV, or TSVs. Click the "Share" button in the cloud console to try this new feature with your queries. Read more about Query Endpoints here.
Official ClickHouse Certification is now available
There are 12 free training modules in ClickHouse Develop training course. Prior to this week, there was no official way to prove your mastery in ClickHouse. We recently launched an official exam to become a ClickHouse Certified Developer. Completing this exam allows you to share with current and prospective employers your mastery in ClickHouse on topics including data ingestion, modeling, analysis, performance optimization, and more. You can take the exam here or read more about ClickHouse certification in this blog post.
April 25, 2024
Load data from S3 and GCS using ClickPipes
You may have noticed in our newly released cloud console that there’s a new section called "Data sources". The "Data sources" page is powered by ClickPipes, a native ClickHouse Cloud feature which lets you easily insert data from a variety of sources into ClickHouse Cloud.
Our most recent ClickPipes update features the ability to directly upload data directly from Amazon S3 and Google Cloud Storage. While you can still use our built-in table functions, ClickPipes is a fully-managed service via our UI that will let you ingest data from S3 and GCS in just a few clicks. This feature is still in Private Preview, but you can try it out today via the cloud console.

Use Fivetran to load data from 500+ sources into ClickHouse Cloud
ClickHouse can quickly query all of your large datasets, but of course, your data must first be inserted into ClickHouse. Thanks to Fivetran's comprehensive range of connectors, users can now quickly load data from over 500 sources. Whether you need to load data from Zendesk, Slack, or any of your favorite applications, the new ClickHouse destination for Fivetran now lets you use ClickHouse as the target database for your application data.
This is an open-source integration built over many months of hard work by our Integrations team. You can check out our release blog post here and the GitHub repository.
Other changes
Console changes
- Output formats support in the SQL console
Integrations changes
- ClickPipes Kafka connector supports multi-broker setup
- PowerBI connector supports providing ODBC driver configuration options.
April 18, 2024
AWS Tokyo region is now available for ClickHouse Cloud
This release introduces the new AWS Tokyo region (ap-northeast-1) for ClickHouse Cloud. Because we want ClickHouse to be the fastest database, we are continuously adding more regions for every cloud to reduce latency as much as possible. You can create your new service in Tokyo in the updated cloud console.

Other changes:
Console changes
- Avro format support for ClickPipes for Kafka is now Generally Available
- Implement full support for importing resources (services and private endpoints) for the Terraform provider
Integrations changes
- NodeJS client major stable release: Advanced TypeScript support for query + ResultSet, URL configuration
- Kafka Connector: Fixed a bug with ignoring exceptions when writing into DLQ, added support for Avro Enum type, published guides for using the connector on MSK and Confluent Cloud
- Grafana: Fixed support Nullable type support in UI, fixed support for dynamic OTEL tracing table name
- DBT: Fixed model settings for custom materialization.
- Java client: Fixed bug with incorrect error code parsing
- Python client: Fixed parameters binding for numeric types, fixed bugs with number list in query binding, added SQLAlchemy Point support.
April 4, 2024
Introducing the new ClickHouse Cloud Console
This release introduces a private preview for the new cloud console.
At ClickHouse, we are constantly thinking about how to improve the developer experience. We recognize that it is not enough to provide the fastest real-time data warehouse, it also needs to be easy to use and manage.
Thousands of ClickHouse Cloud users execute billions of queries on our SQL console every month, which is why we've decided to invest more in a world-class console to make it easier than ever to interact with your ClickHouse Cloud services. Our new cloud console experience combines our standalone SQL editor with our management console in one intuitive UI.
Select customers will receive a preview of our new cloud console experience – a unified and immersive way to explore and manage your data in ClickHouse. Please reach out to us at support@clickhouse.com if you'd like priority access.

March 28, 2024
This release introduces support for Microsoft Azure, Horizontal Scaling via API, and Release Channels in Private Preview.
General updates
- Introduced support for Microsoft Azure in Private Preview. To gain access, please reach out to account management or support, or join the waitlist.
- Introduced Release Channels – the ability to specify the timing of upgrades based on environment type. In this release, we added the "fast" release channel, which enables you to upgrade your non-production environments ahead of production (please contact support to enable).
Administration changes
- Added support for horizontal scaling configuration via API (private preview, please contact support to enable)
- Improved autoscaling to scale up services encountering out of memory errors on startup
- Added support for CMEK for AWS via the Terraform provider
Console changes
- Added support for Microsoft social login
- Added parameterized query sharing capabilities in SQL console
- Improved query editor performance significantly (from 5 secs to 1.5 sec latency in some EU regions)
Integrations changes
- ClickHouse OpenTelemetry exporter: Added support for ClickHouse replication table engine and added integration tests
- ClickHouse DBT adapter: Added support for materialization macro for dictionaries, tests for TTL expression support
- ClickHouse Kafka Connect Sink: Added compatibility with Kafka plugin discovery (community contribution)
- ClickHouse Java Client: Introduced a new package for new client API and added test coverage for Cloud tests
- ClickHouse NodeJS Client: Extended tests and documentation for new HTTP keep-alive behavior. Available since v0.3.0 release
- ClickHouse Golang Client: Fixed a bug for Enum as a key in Map; fixed a bug when an errored connection is left in the connection pool (community contribution)
- ClickHouse Python Client: Added support for query streaming via PyArrow (community contribution)
Security updates
- Updated ClickHouse Cloud to prevent "Role-based Access Control is bypassed when query caching is enabled" (CVE-2024-22412)
March 14, 2024
This release makes available in early access the new Cloud Console experience, ClickPipes for bulk loading from S3 and GCS, and support for Avro format in ClickPipes for Kafka. It also upgrades the ClickHouse database version to 24.1, bringing support for new functions as well as performance and resource usage optimizations.
Console changes
- New Cloud Console experience is available in early access (please contact support if you’re interested in participating).
- ClickPipes for bulk loading from S3 and GCS are available in early access (please contact support if you’re interested in participating).
- Support for Avro format in ClickPipes for Kafka is available in early access (please contact support if you’re interested in participating).
ClickHouse version upgrade
- Optimizations for FINAL, vectorization improvements, faster aggregations - see 23.12 release blog for details.
- New functions for processing punycode, string similarity, detecting outliers, as well as memory optimizations for merges and Keeper - see 24.1 release blog and presentation for details.
- This ClickHouse cloud version is based on 24.1, you can see dozens of new features, performance improvements, and bug fixes. See core database changelogs for details.
Integrations changes
- Grafana: Fixed dashboard migration for v4, ad-hoc filtering logic
- Tableau Connector: Fixed DATENAME function and rounding for "real" arguments
- Kafka Connector: Fixed NPE in connection initialization, added ability to specify JDBC driver options
- Golang client: Reduced the memory footprint for handling responses, fixed Date32 extreme values, fixed error reporting when compression is enabled
- Python client: Improved timezone support in datetime parameters, improved performance for Pandas DataFrame
February 29, 2024
This release improves SQL console application load time, adds support for SCRAM-SHA-256 authentication in ClickPipes, and extends nested structure support to Kafka Connect.
Console changes
- Optimized SQL console application initial load time
- Fixed SQL console race condition resulting in ‘authentication failed’ error
- Fixed behavior on the monitoring page where most recent memory allocation value was sometimes incorrect
- Fixed behavior where SQL console sometimes issue duplicate KILL QUERY commands
- Added support in ClickPipes for SCRAM-SHA-256 authentication method for Kafka-based data sources
Integrations changes
- Kafka Connector: Extended support for complex nested structures (Array, Map); added support for FixedString type; added support for ingestion into multiple databases
- Metabase: Fixed incompatibility with ClickHouse lower than version 23.8
- DBT: Added the ability to pass settings to model creation
- Node.js client: Added support for long-running queries (>1hr) and handling of empty values gracefully
February 15, 2024
This release upgrades the core database version, adds ability to set up private links via Terraform, and adds support for exactly once semantics for asynchronous inserts through Kafka Connect.
ClickHouse version upgrade
- S3Queue table engine for continuous, scheduled data loading from S3 is production-ready - see 23.11 release blog for details.
- Significant performance improvements for FINAL and vectorization improvements for SIMD instructions resulting in faster queries - see 23.12 release blog for details.
- This ClickHouse cloud version is based on 23.12, you can see dozens of new features, performance improvements, and bug fixes. See core database changelogs for details.
Console changes
- Added ability to set up AWS Private Link and GCP Private Service Connect through Terraform provider
- Improved resiliency for remote file data imports
- Added import status details flyout to all data imports
- Added key/secret key credential support to s3 data imports
Integrations changes
- Kafka Connect
- Support async_insert for exactly once (disabled by default)
- Golang client
- Fixed DateTime binding
- Improved batch insert performance
- Java client
- Fixed request compression problem
Settings changes
use_mysql_types_in_show_columnsis no longer required. It will be automatically enabled when you connect through the MySQL interface.async_insert_max_data_sizenow has the default value of10 MiB
February 2, 2024
This release brings availability of ClickPipes for Azure Event Hub, dramatically improves workflow for logs and traces navigation using v4 ClickHouse Grafana connector, and debuts support for Flyway and Atlas database schema management tools.
Console changes
- Added ClickPipes support for Azure Event Hub
- New services are launched with default idling time of 15 mins
Integrations changes
- ClickHouse data source for Grafana v4 release
- Completely rebuilt query builder to have specialized editors for Table, Logs, Time Series, and Traces
- Completely rebuilt SQL generator to support more complicated and dynamic queries
- Added first-class support for OpenTelemetry in Log and Trace views
- Extended Configuration to allow to specify default tables and columns for Logs and Traces
- Added ability to specify custom HTTP headers
- And many more improvements - check the full changelog
- Database schema management tools
- Kafka Connector Sink
- Optimized ingestion into a table with default values
- Added support for string-based dates in DateTime64
- Metabase
- Added support for a connection to multiple databases
January 18, 2024
This release brings a new region in AWS (London / eu-west-2), adds ClickPipes support for Redpanda, Upstash, and Warpstream, and improves reliability of the is_deleted core database capability.
General changes
- New AWS Region: London (eu-west-2)
Console changes
- Added ClickPipes support for Redpanda, Upstash, and Warpstream
- Made the ClickPipes authentication mechanism configurable in the UI
Integrations changes
- Java client:
- Breaking changes: Removed the ability to specify random URL handles in the call. This functionality has been removed from ClickHouse
- Deprecations: Java CLI client and GRPC packages
- Added support for RowBinaryWithDefaults format to reduce the batch size and workload on ClickHouse instance (request by Exabeam)
- Made Date32 and DateTime64 range boundaries compatible with ClickHouse, compatibility with Spark Array string type, node selection mechanism
- Kafka Connector: Added a JMX monitoring dashboard for Grafana
- PowerBI: Made ODBC driver settings configurable in the UI
- JavaScript client: Exposed query summary information, allow to provide a subset of specific columns for insertion, make keep_alive configurable for web client
- Python client: Added Nothing type support for SQLAlchemy
Reliability changes
- User-facing backward incompatible change: Previously, two features (is_deleted and
OPTIMIZE CLEANUP) under certain conditions could lead to corruption of the data in ClickHouse. To protect the integrity of the data of our users, while keeping the core of the functionality, we adjusted how this feature works. Specifically, the MergeTree settingclean_deleted_rowsis now deprecated and has no effect anymore. TheCLEANUPkeyword is not allowed by default (to use it you will need to enableallow_experimental_replacing_merge_with_cleanup). If you decide to useCLEANUP, you need to make sure that it is always used together withFINAL, and you must guarantee that no rows with older versions will be inserted after you runOPTIMIZE FINAL CLEANUP.
December 18, 2023
This release brings a new region in GCP (us-east1), ability to self-service secure endpoint connections, support for additional integrations including DBT 1.7, and numerous bug fixes and security enhancements.
General changes
- ClickHouse Cloud is now available in GCP us-east1 (South Carolina) region
- Enabled ability to set up AWS Private Link and GCP Private Service Connect via OpenAPI
Console changes
- Enabled seamless login to SQL console for users with the Developer role
- Streamlined workflow for setting idling controls during onboarding
Integrations changes
- DBT connector: Added support for DBT up to v1.7
- Metabase: Added support for Metabase v0.48
- PowerBI Connector: Added ability to run on PowerBI Cloud
- Make permissions for ClickPipes internal user configurable
- Kafka Connect
- Improved deduplication logic and ingestion of Nullable types.
- Add support text-based formats (CSV, TSV)
- Apache Beam: add support for Boolean and LowCardinality types
- Nodejs client: add support for Parquet format
Security announcements
- Patched 3 security vulnerabilities - see security changelog for details:
- CVE 2023-47118 (CVSS 7.0) - a heap buffer overflow vulnerability affecting the native interface running by default on port 9000/tcp
- CVE-2023-48704 (CVSS 7.0) - a heap buffer overflow vulnerability affecting the native interface running by default on port 9000/tcp
- CVE 2023-48298 (CVSS 5.9) - an integer underflow vulnerability in the FPC compressions codec
November 22, 2023
This release upgrades the core database version, improves login and authentication flow, and adds proxy support to Kafka Connect Sink.
ClickHouse version upgrade
- Dramatically improved performance for reading Parquet files. See 23.8 release blog for details.
- Added type inference support for JSON. See 23.9 release blog for details.
- Introduced powerful analyst-facing functions like
ArrayFold. See 23.10 release blog for details. - User-facing backward-incompatible change: Disabled setting
input_format_json_try_infer_numbers_from_stringsby default to avoid inferring numbers from strings in JSON format. Doing so can create possible parsing errors when sample data contains strings similar to numbers. - Dozens of new features, performance improvements, and bug fixes. See core database changelogs for details.
Console changes
- Improved login and authentication flow.
- Improved AI-based query suggestions to better support large schemas.
Integrations changes
- Kafka Connect Sink: Added proxy support,
topic-tablenamemapping, and configurability for Keeper exactly-once delivery properties. - Node.js client: Added support for Parquet format.
- Metabase: Added
datetimeDifffunction support. - Python client: Added support for special characters in column names. Fixed timezone parameter binding.
November 2, 2023
This release adds more regional support for development services in Asia, introduces key rotation functionality to customer-managed encryption keys, improved granularity of tax settings in the billing console and a number of bug fixes across supported language clients.
General updates
- Development services are now available in AWS for
ap-south-1(Mumbai) andap-southeast-1(Singapore) - Added support for key rotation in customer-managed encryption keys (CMEK)
Console changes
- Added ability to configure granular tax settings when adding a credit card
Integrations changes
- MySQL
- Improved Tableau Online and QuickSight support via MySQL
- Kafka Connector
- Introduced a new StringConverter to support text-based formats (CSV, TSV)
- Added support for Bytes and Decimal data types
- Adjusted Retryable Exceptions to now always be retried (even when errors.tolerance=all)
- Node.js client
- Fixed an issue with streamed large datasets providing corrupted results
- Python client
- Fixed timeouts on large inserts
- Fixed NumPy/Pandas Date32 issue - Golang client
- Fixed insertion of an empty map into JSON column, compression buffer cleanup, query escaping, panic on zero/nil for IPv4 and IPv6
- Added watchdog on canceled inserts
- DBT
- Improved distributed table support with tests
October 19, 2023
This release brings usability and performance improvements in the SQL console, better IP data type handling in the Metabase connector, and new functionality in the Java and Node.js clients.
Console changes
- Improved usability of the SQL console (e.g. preserve column width between query executions)
- Improved performance of the SQL console
Integrations changes
- Java client:
- Switched the default network library to improve performance and reuse open connections
- Added proxy support
- Added support for secure connections with using Trust Store
- Node.js client: Fixed keep-alive behavior for insert queries
- Metabase: Fixed IPv4/IPv6 column serialization
September 28, 2023
This release brings general availability of ClickPipes for Kafka, Confluent Cloud, and Amazon MSK and the Kafka Connect ClickHouse Sink, self-service workflow to secure access to Amazon S3 via IAM roles, and AI-assisted query suggestions ( private preview).
Console changes
- Added a self-service workflow to secure access to Amazon S3 via IAM roles
- Introduced AI-assisted query suggestions in private preview (please contact ClickHouse Cloud support to try it out!)
Integrations changes
- Announced general availability of ClickPipes - a turnkey data ingestion service - for Kafka, Confluent Cloud, and Amazon MSK (see the release blog)
- Reached general availability of Kafka Connect ClickHouse Sink
- Extended support for customized ClickHouse settings using
clickhouse.settingsproperty - Improved deduplication behavior to account for dynamic fields
- Added support for
tableRefreshIntervalto re-fetch table changes from ClickHouse
- Extended support for customized ClickHouse settings using
- Fixed an SSL connection issue and type mappings between PowerBI and ClickHouse data types
September 7, 2023
This release brings the beta release of the PowerBI Desktop official connector, improved credit card payment handling for India, and multiple improvements across supported language clients.
Console changes
- Added remaining credits and payment retries to support charges from India
Integrations changes
- Kafka Connector: added support for configuring ClickHouse settings, added error.tolerance configuration option
- PowerBI Desktop: released the beta version of the official connector
- Grafana: added support for Point geo type, fixed Panels in Data Analyst dashboard, fixed timeInterval macro
- Python client: Compatible with Pandas 2.1.0, dropped Python 3.7 support, added support for nullable JSON type
- Node.js client: added default_format setting support
- Golang client: fixed bool type handling, removed string limits
Aug 24, 2023
This release adds support for the MySQL interface to the ClickHouse database, introduces a new official PowerBI connector, adds a new "Running Queries" view in the cloud console, and updates the ClickHouse version to 23.7.
General updates
- Added support for the MySQL wire protocol, which (among other use cases) enables compatibility with many existing BI tools. Please reach out to support to enable this feature for your organization.
- Introduced a new official PowerBI connector
Console changes
- Added support for "Running Queries" view in SQL Console
ClickHouse 23.7 version upgrade
- Added support for Azure Table function, promoted geo datatypes to production-ready, and improved join performance - see 23.5 release blog for details
- Extended MongoDB integration support to version 6.0 - see 23.6 release blog for details
- Improved performance of writing to Parquet format by 6x, added support for PRQL query language, and improved SQL compatibility - see 23.7 release deck for details
- Dozens of new features, performance improvements, and bug fixes - see detailed changelogs for 23.5, 23.6, 23.7
Integrations changes
- Kafka Connector: Added support for Avro Date and Time types
- JavaScript client: Released a stable version for web-based environment
- Grafana: Improved filter logic, database name handling, and added support for TimeInteval with sub-second precision
- Golang Client: Fixed several batch and async data loading issues
- Metabase: Support v0.47, added connection impersonation, fixed data types mappings
July 27, 2023
This release brings the private preview of ClickPipes for Kafka, a new data loading experience, and the ability to load a file from a URL using the cloud console.
Integrations changes
- Introduced the private preview of ClickPipes for Kafka, a cloud-native integration engine that makes ingesting massive volumes of data from Kafka and Confluent Cloud as simple as clicking a few buttons. Please sign up for the waitlist here.
- JavaScript client: released support for web-based environment (browser, Cloudflare workers). The code is refactored to allow community creating connectors for custom environments.
- Kafka Connector: Added support for inline schema with Timestamp and Time Kafka types
- Python client: Fixed insert compression and LowCardinality reading issues
Console changes
- Added a new data loading experience with more table creation configuration options
- Introduced ability to load a file from a URL using the cloud console
- Improved invitation flow with additional options to join a different organization and see all your outstanding invitations
July 14, 2023
This release brings the ability to spin up Dedicated Services, a new AWS region in Australia, and the ability to bring your own key for encrypting data on disk.
General updates
- New AWS Australia region: Sydney (ap-southeast-2)
- Dedicated tier services for demanding latency-sensitive workloads (please contact support to set it up)
- Bring your own key (BYOK) for encrypting data on disk (please contact support to set it up)
Console changes
- Improvements to observability metrics dashboard for asynchronous inserts
- Improved chatbot behavior for integration with support
Integrations changes
- NodeJS client: fixed a bug with a connection failure due to socket timeout
- Python client: added QuerySummary to insert queries, support special characters in the database name
- Metabase: updated JDBC driver version, added DateTime64 support, performance improvements.
Core database changes
- Query cache can be enabled in ClickHouse Cloud. When it is enabled, successful queries are cached for a minute by default and subsequent queries will use the cached result.
June 20, 2023
This release makes ClickHouse Cloud on GCP generally available, brings a Terraform provider for the Cloud API, and updates the ClickHouse version to 23.4.
General updates
- ClickHouse Cloud on GCP is now GA, bringing GCP Marketplace integration, support for Private Service Connect, and automatic backups (see blog and press release for details)
- Terraform provider for Cloud API is now available
Console changes
- Added a new consolidated settings page for services
- Adjusted metering accuracy for storage and compute
Integrations changes
- Python client: improved insert performance, refactored internal dependencies to support multiprocessing
- Kafka Connector: It can be uploaded and installed on Confluent Cloud, added retry for interim connection problems, reset the incorrect connector state automatically
ClickHouse 23.4 version upgrade
- Added JOIN support for parallel replicas (please contact support to set it up)
- Improved performance of lightweight deletes
- Improved caching while processing large inserts
Administration changes
- Expanded local dictionary creation for non "default" users
May 30, 2023
This release brings the public release of the ClickHouse Cloud Programmatic API for Control Plane operations (see blog for details), S3 access using IAM roles, and additional scaling options.
General changes
- API Support for ClickHouse Cloud. With the new Cloud API, you can seamlessly integrate managing services in your existing CI/CD pipeline and manage your services programmatically
- S3 access using IAM roles. You can now leverage IAM roles to securely access your private Amazon Simple Storage Service (S3) buckets (please contact support to set it up)
Scaling changes
- Horizontal scaling. Workloads that require more parallelization can now be configured with up to 10 replicas (please contact support to set it up)
- CPU based autoscaling. CPU-bound workloads can now benefit from additional triggers for autoscaling policies
Console changes
- Migrate Dev service to Production service (please contact support to enable)
- Added scaling configuration controls during instance creation flows
- Fix connection string when default password is not present in memory
Integrations changes
- Golang client: fixed a problem leading to unbalanced connections in native protocol, added support for the custom settings in the native protocol
- Nodejs client: dropped support for nodejs v14, added support for v20
- Kafka Connector: added support for LowCardinality type
- Metabase: fixed grouping by a time range, fixed support for integers in built-in Metabase questions
Performance and reliability
- Improved efficiency and performance of write heavy workloads
- Deployed incremental backup strategy to increase speed and efficiency of backups
May 11, 2023
This release brings the public beta (now GA, see June 20th entry above) of ClickHouse Cloud on GCP (see blog for details), extends administrators rights to grant terminate query permissions, and adds more visibility into the status of MFA users in the Cloud console.
ClickHouse Cloud on GCP (Public Beta) (now GA, see June 20th entry above)
- Launches a fully-managed separated storage and compute ClickHouse offering, running on top of Google Compute and Google Cloud Storage
- Available in Iowa (us-central1), Netherlands (europe-west4), and Singapore (asia-southeast1) regions
- Supports both Development and Production services in all three initial regions
- Provides strong security by default: End-to-end encryption in transit, data-at-rest encryption, IP Allow Lists
Integrations changes
- Golang client: Added proxy environment variables support
- Grafana: Added the ability to specify ClickHouse custom settings and proxy environment variables in Grafana datasource setup
- Kafka Connector: Improved handling of empty records
Console changes
- Added an indicator for multifactor authentication (MFA) use in the user list
Performance and reliability
- Added more granular control over terminate query permission for administrators
May 4, 2023
This release brings a new heatmap chart type, improves billing usage page, and improves service startup time.
Console changes
- Added heatmap chart type to SQL console
- Improved billing usage page to show credits consumed within each billing dimension
Integrations changes
- Kafka connector: Added retry mechanism for transient connection errors
- Python client: Added max_connection_age setting to ensure that HTTP connections are not reused forever. This can help with certain load-balancing issues
- Node.js client: Added support for Node.js v20
- Java client: Improved client certificate authentication support, and added support for nested Tuple/Map/Nested types
Performance and reliability
- Improved service startup time in presence of a large number of parts
- Optimized long-running query cancellation logic in SQL console
Bug fixes
- Fixed a bug causing ‘Cell Towers’ sample dataset import to fail
April 20, 2023
This release updates the ClickHouse version to 23.3, significantly improves the speed of cold reads, and brings real-time chat with support.
Console changes
- Added an option for real-time chat with support
Integrations changes
- Kafka connector: Added support for Nullable types
- Golang client: Added support for external tables, support boolean and pointer type parameter bindings
Configuration changes
- Adds ability to drop large tables–by overriding
max_table_size_to_dropandmax_partition_size_to_dropsettings
Performance and reliability
- Improve speed of cold reads by the means of S3 prefetching via
allow_prefetched_read_pool_for_remote_filesystemsetting
ClickHouse 23.3 version upgrade
- Lightweight deletes are production-ready–see 23.3 release blog for details
- Added support for multi-stage PREWHERE-see 23.2 release blog for details
- Dozens of new features, performance improvements, and bug fixes–see detailed changelogs for 23.3 and 23.2
April 6, 2023
This release brings an API for retrieving cloud endpoints, an advanced scaling control for minimum idle timeout, and support for external data in Python client query methods.
API changes
- Added ability to programmatically query ClickHouse Cloud endpoints via Cloud Endpoints API
Console changes
- Added ‘minimum idle timeout’ setting to advanced scaling settings
- Added best-effort datetime detection to schema inference in data loading modal
Integrations changes
- Metabase: Added support for multiple schemas
- Go client: Fixed idle connection liveness check for TLS connections
- Python client
- Added support for external data in query methods
- Added timezone support for query results
- Added support for
no_proxy/NO_PROXYenvironment variable - Fixed server-side parameter binding of the NULL value for Nullable types
Bug fixes
- Fixed behavior where running
INSERT INTO … SELECT …from the SQL console incorrectly applied the same row limit as select queries
March 23, 2023
This release brings database password complexity rules, significant speedup in restoring large backups, and support for displaying traces in Grafana Trace View.
Security and reliability
- Core database endpoints now enforce password complexity rules
- Improved time to restore large backups
Console changes
- Streamlined onboarding workflow, introducing new defaults and more compact views
- Reduced sign-up and sign-in latencies
Integrations changes
- Grafana:
- Added support for displaying trace data stored in ClickHouse in Trace View
- Improved time range filters and added support for special characters in table names
- Superset: Added native ClickHouse support
- Kafka Connect Sink: Added automatic date conversion and Null column handling
- Metabase: Implemented compatibility with v0.46
- Python client: Fixed inserts in temporary tables and added support for Pandas Null
- Golang client: Normalized Date types with timezone
- Java client
- Added to SQL parser support for compression, infile, and outfile keywords
- Added credentials overload
- Fixed batch support with
ON CLUSTER
- Node.js client
- Added support for JSONStrings, JSONCompact, JSONCompactStrings, JSONColumnsWithMetadata formats
query_idcan now be provided for all main client methods
Bug fixes
- Fixed a bug resulting in slow initial provisioning and startup times for new services
- Fixed a bug that resulted in slower query performance due to cache misconfiguration
March 9, 2023
This release improves observability dashboards, optimizes time to create large backups, and adds the configuration necessary to drop large tables and partitions.
Console changes
- Added advanced observability dashboards (preview)
- Introduced a memory allocation chart to the observability dashboards
- Improved spacing and newline handling in SQL Console spreadsheet view
Reliability and performance
- Optimized backup schedule to run backups only if data was modified
- Improved time to complete large backups
Configuration changes
- Added the ability to increase the limit to drop tables and partitions by overriding the settings
max_table_size_to_dropandmax_partition_size_to_dropon the query or connection level - Added source IP to query log, to enable quota and access control enforcement based on source IP
Integrations
- Python client: Improved Pandas support and fixed timezone-related issues
- Metabase: Metabase 0.46.x compatibility and support for SimpleAggregateFunction
- Kafka-Connect: Implicit date conversion and better handling for null columns
- Java Client: Nested conversion to Java maps
February 23, 2023
This release enables a subset of the features in the ClickHouse 23.1 core release, brings interoperability with Amazon Managed Streaming for Apache Kafka (MSK), and exposes advanced scaling and idling adjustments in the activity log.
ClickHouse 23.1 version upgrade
Adds support for a subset of features in ClickHouse 23.1, for example:
- ARRAY JOIN with Map type
- SQL standard hex and binary literals
- New functions, including
age(),quantileInterpolatedWeighted(),quantilesInterpolatedWeighted() - Ability to use structure from insertion table in
generateRandomwithout arguments - Improved database creation and rename logic that allows the reuse of previous names
- See the 23.1 release webinar slides and 23.1 release changelog for more details
Integrations changes
- Kafka-Connect: Added support for Amazon MSK
- Metabase: First stable release 1.0.0
- Made the connector is available on Metabase Cloud
- Added a feature to explore all available databases
- Fixed synchronization of database with AggregationFunction type
- DBT-clickhouse: Added support for the latest DBT version v1.4.1
- Python client: Improved proxy and ssh tunneling support; added a number of fixes and performance optimizations for Pandas DataFrames
- Nodejs client: Released ability to attach
query_idto query result, which can be used to retrieve query metrics from thesystem.query_log - Golang client: Optimized network connection with ClickHouse Cloud
Console changes
- Added advanced scaling and idling settings adjustments to the activity log
- Added user agent and IP information to reset password emails
- Improved signup flow mechanics for Google OAuth
Reliability and performance
- Speed up the resume time from idle for large services
- Improved reading latency for services with a large number of tables and partitions
Bug fixes
- Fixed behavior where resetting service password did not adhere to the password policy
- Made organization invite email validation case-insensitive
February 2, 2023
This release brings an officially supported Metabase integration, a major Java client / JDBC driver release, and support for views and materialized views in the SQL console.
Integrations changes
- Metabase plugin: Became an official solution maintained by ClickHouse
- dbt plugin: Added support for multiple threads
- Grafana plugin: Better handling of connection errors
- Python client: Streaming support for insert operation
- Go client: Bug fixes: close canceled connections, better handling of connection errors
- JS client: Breaking changes in exec/insert; exposed query_id in the return types
- Java client / JDBC driver major release
- Breaking changes: deprecated methods, classes and packages were removed
- Added R2DBC driver and file insert support
Console changes
- Added support for views and materialized views in SQL console
Performance and reliability
- Faster password reset for stopped/idling instances
- Improved the scale-down behavior via more accurate activity tracking
- Fixed a bug where SQL console CSV export was truncated
- Fixed a bug resulting in intermittent sample data upload failures
January 12, 2023
This release updates the ClickHouse version to 22.12, enables dictionaries for many new sources, and improves query performance.
General changes
- Enabled dictionaries for additional sources, including external ClickHouse, Cassandra, MongoDB, MySQL, PostgreSQL, and Redis
ClickHouse 22.12 version upgrade
- Extended JOIN support to include Grace Hash Join
- Added Binary JSON (BSON) support for reading files
- Added support for GROUP BY ALL standard SQL syntax
- New mathematical functions for decimal operations with fixed precision
- See the 22.12 release blog and detailed 22.12 changelog for the complete list of changes
Console changes
- Improved auto-complete capabilities in SQL Console
- Default region now takes into account continent locality
- Improved Billing Usage page to display both billing and website units
Integrations changes
- DBT release v1.3.2
- Added experimental support for the delete+insert incremental strategy
- New s3source macro
- Python client v0.4.8
- File insert support
- Server-side query parameters binding
- Go client v2.5.0
- Reduced memory usage for compression
- Server-side query parameters binding
Reliability and performance
- Improved read performance for queries that fetch a large number of small files on object store
- Set the compatibility setting to the version with which the service is initially launched, for newly launched services
Bug fixes
Using the Advanced Scaling slider to reserve resources now takes effect right away.
December 20, 2022
This release introduces seamless logins for administrators to SQL console, improved read performance for cold reads, and an improved Metabase connector for ClickHouse Cloud.
Console changes
- Enabled seamless access to SQL console for admin users
- Changed default role for new invitees to "Administrator"
- Added onboarding survey
Reliability and performance
- Added retry logic for longer running insert queries to recover in the event of network failures
- Improved read performance of cold reads
Integrations changes
- The Metabase plugin got a long-awaited v0.9.1 major update. Now it is compatible with the latest Metabase version and has been thoroughly tested against ClickHouse Cloud.
December 6, 2022 - General Availability
ClickHouse Cloud is now production-ready with SOC2 Type II compliance, uptime SLAs for production workloads, and public status page. This release includes major new capabilities like AWS Marketplace integration, SQL console - a data exploration workbench for ClickHouse users, and ClickHouse Academy - self-paced learning in ClickHouse Cloud. Learn more in this blog.
Production-ready
- SOC2 Type II compliance (details in blog and Trust Center)
- Public Status Page for ClickHouse Cloud
- Uptime SLA available for production use cases
- Availability on AWS Marketplace
Major new capabilities
- Introduced SQL console, the data exploration workbench for ClickHouse users
- Launched ClickHouse Academy, self-paced learning in ClickHouse Cloud
Pricing and metering changes
- Extended trial to 30 days
- Introduced fixed-capacity, low-monthly-spend Development Services, well-suited for starter projects and development/staging environments
- Introduced new reduced pricing on Production Services, as we continue to improve how ClickHouse Cloud operates and scales
- Improved granularity and fidelity when metering compute
Integrations changes
- Enabled support for ClickHouse Postgres / MySQL integration engines
- Added support for SQL user-defined functions (UDFs)
- Advanced Kafka Connect sink to Beta status
- Improved Integrations UI by introducing rich meta-data about versions, update status, and more
Console changes
- Multi-factor authentication support in the cloud console
- Improved cloud console navigation for mobile devices
Documentation changes
- Introduced a dedicated documentation section for ClickHouse Cloud
Bug fixes
- Addressed known issue where restore from backup did not always work due to dependency resolution
November 29, 2022
This release brings SOC2 Type II compliance, updates the ClickHouse version to 22.11, and improves a number of ClickHouse clients and integrations.
General changes
- Reached SOC2 Type II compliance (details in blog and Trust Center)
Console changes
- Added an "Idle" status indicator to show that a service has been automatically paused
ClickHouse 22.11 version upgrade
- Added support for Hudi and DeltaLake table engines and table functions
- Improved recursive directory traversal for S3
- Added support for composite time interval syntax
- Improved insert reliability with retries on insert
- See the detailed 22.11 changelog for the complete list of changes
Integrations
- Python client: v3.11 support, improved insert performance
- Go client: fix DateTime and Int64 support
- JS client: support for mutual SSL authentication
- dbt-clickhouse: support for DBT v1.3
Bug fixes
- Fixed a bug that showed an outdated ClickHouse version after an upgrade
- Changing grants for the "default" account no longer interrupts sessions
- Newly created non-admin accounts no longer have system table access by default
Known issues in this release
- Restore from backup may not work due to dependency resolution
November 17, 2022
This release enables dictionaries from local ClickHouse table and HTTP sources, introduces support for the Mumbai region, and improves the cloud console user experience.
General changes
- Added support for dictionaries from local ClickHouse table and HTTP sources
- Introduced support for the Mumbai region
Console changes
- Improved billing invoice formatting
- Streamlined user interface for payment method capture
- Added more granular activity logging for backups
- Improved error handling during file upload
Bug fixes
- Fixed a bug that could lead to failing backups if there were single large files in some parts
- Fixed a bug where restores from backup did not succeed if access list changes were applied at the same time
Known issues
- Restore from backup may not work due to dependency resolution
November 3, 2022
This release removes read & write units from pricing (see the pricing page for details), updates the ClickHouse version to 22.10, adds support for higher vertical scaling for self-service customers, and improves reliability through better defaults.
General changes
- Removed read/write units from the pricing model
Configuration changes
- The settings
allow_suspicious_low_cardinality_types,allow_suspicious_fixed_string_typesandallow_suspicious_codecs(default is false) cannot be changed by users anymore for stability reasons.
Console changes
- Increased the self-service maximum for vertical scaling to 720GB memory for paying customers
- Improved the restore from backup workflow to set IP Access List rules and password
- Introduced waitlists for GCP and Azure in the service creation dialog
- Improved error handling during file upload
- Improved workflows for billing administration
ClickHouse 22.10 version upgrade
- Improved merges on top of object stores by relaxing the "too many parts" threshold in the presence of many large parts (at least 10 GiB). This enables up to petabytes of data in a single partition of a single table.
- Improved control over merging with the
min_age_to_force_merge_secondssetting, to merge after a certain time threshold. - Added MySQL-compatible syntax to reset settings
SET setting_name = DEFAULT. - Added functions for Morton curve encoding, Java integer hashing, and random number generation.
- See the detailed 22.10 changelog for the complete list of changes.
October 25, 2022
This release significantly lowers compute consumption for small workloads, lowers compute pricing (see pricing page for details), improves stability through better defaults, and enhances the Billing and Usage views in the ClickHouse Cloud console.
General changes
- Reduced minimum service memory allocation to 24G
- Reduced service idle timeout from 30 minutes to 5 minutes
Configuration changes
- Reduced max_parts_in_total from 100k to 10k. The default value of the
max_parts_in_totalsetting for MergeTree tables has been lowered from 100,000 to 10,000. The reason for this change is that we observed that a large number of data parts is likely to cause a slow startup time of services in the cloud. A large number of parts usually indicates a choice of too granular partition key, which is typically done accidentally and should be avoided. The change of default will allow the detection of these cases earlier.
Console changes
- Enhanced credit usage details in the Billing view for trial users
- Improved tooltips and help text, and added a link to the pricing page in the Usage view
- Improved workflow when switching options for IP filtering
- Added resend email confirmation button to the cloud console
October 4, 2022 - Beta
ClickHouse Cloud began its public Beta on October 4th, 2022. Learn more in this blog.
The ClickHouse Cloud version is based on ClickHouse core v22.10. For a list of compatible features, refer to the Cloud Compatibility guide.